There seems to have been a small mass-broadcast event a few hours ago. Here are some observations:
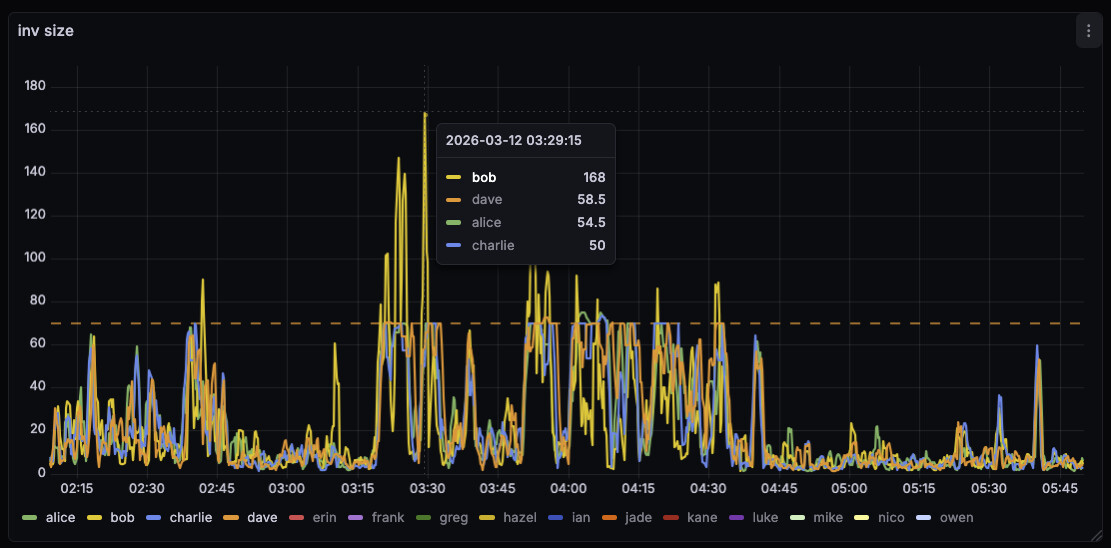
On bob, running #34628 with default txsendrate, the inv-to-send queues stayed a lot smaller. This is expected as we drain the per-peer queue immediately with 34628.
On bob, we spend a lot less time in the b-msghand thread:
And the response time for a localhost ping didn’t increase for bob, while it did for the other nodes.
The INVs sent by bob were larger than the ones by the other nodes. With 34628, we fully drain the per-peer queue, so INVs can be larger than before, were we capped it at 70 (unless the queue got large).



