Waves of (bad) addresses being gossiped

I recently re-observed something I previously looked into in 2023. Every couple of hours, at seemingly random intervals and times, my peers (i.e. the whole network) starts sending a spike in addresses. When I looked into it in 2023, these were mostly “bad” (i.e. i couldn’t connect to them).

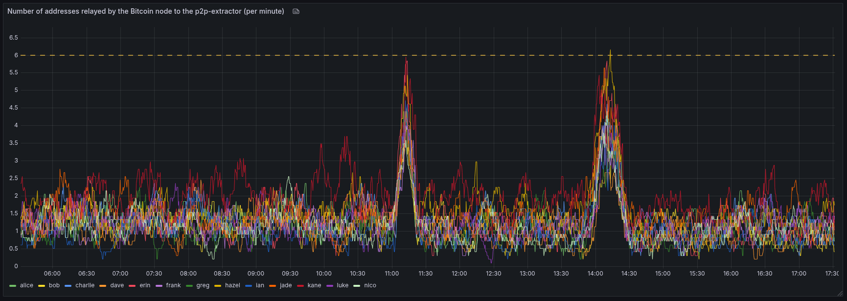
I re-observed this when looking at the rate of addresses my Bitcoin Core nodes announces to the peer-observer custom measurement client (p2p-extractor). All of my nodes, which aren’t connected to each other, spiked in addresses gossiped to the p2p-extractor (which is connected via a -addnode manual outbound connection).

The screenshot below shows two spikes I observed in the last 12 hours across all of my nodes. I haven’t checked if these are still mostly “bad” addresses.

I wonder what or who is causing these.

1 Like

These are two plots from March 2023 I did back then. On the y-axis is peer_id (higher id/newer connections are further up). On the x-axis is time. Red indicates a “bad” address (I can’t connect to it) and green indicates a “good” address which I can connect to and do a version handshake.

Both of these show that:

  • all of our peers send us more addresses at (there’s less white space to see)
  • most of the addresses are “bad” (there’s more red dots to see)
  • during the spike, we get inbound connections at a higher rate and they are mostly short-lived and send us a few bad addresses (the red dots without any other addresses afterwards)

I’ve yet to check if the recent spikes still show the same behavior. I do have a fair bit of historical data on this though.

2 Likes